専任エンジニアがいなくても運用できる

公開後のAIサービス運用を、少人数で回せる状態にする。

URLを追加するだけで、障害検知・優先順位付け・改善指示を自動化。
応答変化の検知・原因の絞り込み・修正指示の生成までを一気通貫で支援し、「気づくのが遅い」「何から直すか決まらない」を減らします。

5ホストまで無料 / クレカ不要 /
公開サービス向け / 既存AIツールと併用可
公開URLのHTTP応答・応答時間・表示状態を継続監視 AIが原因の一次切り分けと優先順位を提示 Cursor・Claude等に渡しやすい改善指示を生成

URLの死活監視だけなら、他にもツールはあります。
AIOps Servicesは「監視の先」を自動化します。

単なるアラート通知ではなく、実測データを踏まえたAI診断と次アクションの整理までを一つの導線でつなげるのが違いです。毎回LLMに状況を説明し直す手間を減らします。

機能 外形監視ツール 汎用LLM AIOps Services
死活監視・応答速度の継続計測
SSL・公開状態の継続監視
AIによる原因の一次推定 △ 手動説明が必要 ✅ 自動
優先順位付きの改善提案 △ 相談は可能
複数サービスの横断管理
改善指示の即時生成 △ プロンプト作成が必要

監視から改善指示まで、ワンストップで自動化

「監視だけ」「相談だけ」で終わらせず、公開後の運用で必要になる3つのフェーズをつなげます。AI診断の出力イメージも合わせて確認できます。

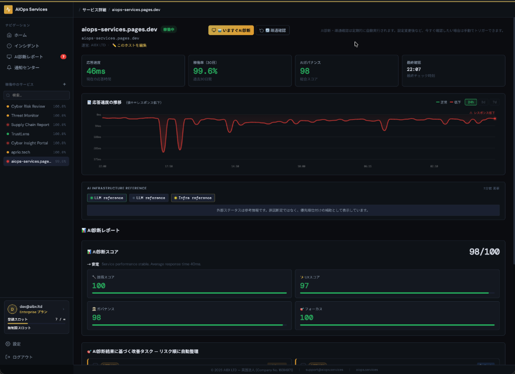
Monitor
Monitor screenshot

全サービスの稼働率・応答速度・異常兆候を一画面で把握

公開URLの外形状態を継続監視。応答時間の変化・表示状態・SSL期限のような公開面のシグナルを自動で追跡し、異変の早期発見につなげます。

「障害ではないが遅くなっている」「どこから確認すべきか分からない」状態も、継続観測の中で早めに可視化します。

Analyze
Analyze screenshot

異常を検知すると、AIが原因を一次推定して優先度を整理

応答悪化や公開状態の変化をもとに、何から確認すべきかを優先度付きで提示。通知だけで終わらず、次に見るべきポイントを最短で把握できます。

例:応答時間 847ms(通常の4.2倍) / 優先度 High / 疑い: 認証系ルートの遅延、セキュリティヘッダーの不足。

Resolve
Resolve screenshot

修正に必要な文脈を整理した指示書を自動生成

生成された改善指示は、お使いのAIツールへそのままご活用ください。状況を一から説明する手間なく、修正の初動をすぐに始められます。

生成された改善指示をCursor・Claude・ChatGPTなどへ渡し、そのまま修正フローへ接続できます。

AI診断と改善指示の出力イメージ

通知だけで終わらず、何が起きていて、何から見ればよいかまで一目で判断できる形に整えます。

Example output
🔍 検知

認証APIの応答時間が 847ms(通常比 4.2倍)

📋 AI診断:推定原因

直近の変更後に応答悪化を確認。認証ルート周辺の遅延、設定変更、セキュリティヘッダーの差分を優先確認候補として提示。

⚠️ 優先度

High — 認証や主要導線に影響する可能性があるため、先に確認すべき項目として整理。

🛠 AIツールにコピペする改善指示の例
「認証APIの応答時間が急増しています。直近の変更内容、Worker / アプリ設定、/api/auth 経路のボトルネック候補を確認し、再現条件と切り戻し可否を整理してください。」

URLを追加して、あとはAIOpsに任せる

URL追加 → 変化の検知 → AIによる一次整理 → 改善アクションまで、できるだけ摩擦なくつなぎます。

1️⃣ 監視対象URLを追加

サービス名とURLを入力するだけで定期監視が始まります。初回の状態確認もすぐに確認できます。

2️⃣ AIが変化を検知・分析

応答速度・公開状態・ガバナンス変化を継続監視し、異常があればAIが原因の一次切り分けと優先度整理を行います。

3️⃣ 改善指示を取得して対応

生成された改善指示をそのまま既存のAIツールや開発フローへつなげられます。上位プランではAPI・MCP連携にも対応します。

AIOps Servicesの運用フローを示すコミックイラスト

ペルソナ別ユースケース

AIコーダー、新規事業担当、小規模運用チームなど、それぞれの公開後の運用課題に合わせて使い始められます。

AIコーダー / バイブコーダー

「動いてはいるが、遅い・不安定・直近デプロイ後に怪しい」を素早く見つけ、修正の初動をAIに渡せる形で整理したい人に向いています。

AI新規事業担当 / BizDev

専任運用者がいなくても、公開後の一次監視を止めたくないチーム向け。運用の見落としや優先度判断の遅れを減らします。

個人開発者

本業や他案件と並行しながら運用していても、異常検知・優先順位付け・改善指示の入口をまとめて確保したいケースに適しています。

専任運用者を増やす前に、月額£39からの運用自動化を

プラン設計は現行のまま維持しつつ、どのチームに向いているかを明確にしました。料金はGBP基準で、JPYは参考換算です。導入前の比較や稟議に使いやすいよう、役割ごとの選び方も併記しています。

FREE

個人・サイドプロジェクト向け
£0
概算 ¥0
  • 5ホスト
  • 自動AI診断・疎通確認
  • 改善プロンプトと基本アラート

STARTER

フリーランス・ソロ起業家向け
£39
概算 ¥7,900 / 月
  • 15ホスト
  • 自動・手動AI診断
  • 公開 / 非公開切り替え
  • FREEの全機能

SCALE

複数プロダクト運用チーム向け
£299
概算 ¥59,800 / 月
  • 200ホスト
  • API連携(フル)
  • Slack通知
  • GROWTHの全機能

ENTERPRISE

カスタム要件・大規模運用向け
£799
概算 ¥159,800 / 月
  • 無制限ホスト
  • カスタムポリシーパック
  • 高度な自動化フロー
  • SCALEの全機能

※本サービスはGBPを基準価格としており、JPYは参考換算です。最終請求額はStripe Checkoutでご確認ください。

セキュリティとデータの取り扱い

監視対象

  • 公開URLのHTTP/HTTPS応答、応答時間、表示状態、外部ステータス参照、SSL関連の公開情報を監視対象とします。
  • 内部API・認証領域・ソースコード・データベースへ直接アクセスする監視は行いません。

AI診断への入力

  • AI診断は、外部から観測できる監視結果と関連メタデータをもとに一次トリアージを行います。
  • 生成された改善指示は、既存のAIツールや開発フローへ渡しやすい形式で整理されます。

通知と連携

  • 基本アラートに対応しています。
  • 上位プランではSlack通知、Webhook、API・MCP連携の利用範囲が広がります。詳細はプラン表をご確認ください。
Research

なぜ外形監視が重大障害の予防につながるのか

継続的な外部モニタリングが重大インシデントや市場ペナルティの予兆把握に有効であることを、独自研究が示しています。背景にある根拠や分析データに関心がある方は、研究ページをご覧ください。

研究の詳細を見る

FAQ

よくある疑問をまとめました。

何を監視していますか?

公開URLのHTTP/HTTPS応答、応答時間、表示状態、外部ステータス参照などです。内部APIや認証領域は取得しません。

監視の頻度はどれくらいですか?

FREEプランでは5分間隔の定期チェックを基準に運用しています。詳細な設定や将来の変更可能範囲は、プラン・構成に応じてご確認ください。

UptimeRobotやPingdomとの違いは何ですか?

通知だけで終わらず、AIによる一次トリアージと優先順位付きの改善指示までつなげる点が違いです。

ChatGPTなどの汎用LLMだけでは足りませんか?

汎用LLMは相談先として有用ですが、継続監視・変化検知・複数サービスの横断管理は別途必要です。AIOps Servicesはその前段の観測と整理を担います。

AI診断はどのように使うべきですか?

AI診断は、原因推定と改善アクションを優先度付きで提示する一次トリアージです。最終判断は実測データと実環境を踏まえて行ってください。

どのAIツールと組み合わせられますか?

改善指示はCursor・Claude・ChatGPTなどに渡しやすい形で活用できます。上位プランではAPI・MCP連携も想定しています。

アラートの通知手段は何がありますか?

基本アラートに対応し、上位プランではSlack通知やWebhook連携の範囲が広がります。詳細はプラン仕様をご確認ください。

内部APIや認証が必要なURLも監視できますか?

監視対象は、公開URLの外形監視です。内部APIや認証領域への直接アクセスは行っていません。

日本円の価格は確定ですか?

いいえ。GBPを基準とした参考換算です。最終請求額はStripe Checkoutの表示をご確認ください。

研究の裏付けはどこで見られますか?

ページ上部の「研究」メニュー、または /research からご覧いただけます。

Tech / UX / Governance スコアは何を意味しますか?

Tech は直近の可用性・応答・監視結果から見た技術的な健全性です。UX は利用者視点での使いやすさ・導線・操作安定性です。Governance は信頼性、運用の透明性、基本的な安全策や説明責任の整備状況を示します。

新規登録したホストでは、初回 24 時間ほどは暫定値として変動しやすく、2〜3 日ほど継続観測するとブレが小さくなります。スコアは単体の障害判定ではなく、改善優先度を把握するための運用指標としてご利用ください。

「HTTP404」や「HTTP異常」は何を意味しますか?

「HTTP404」は監視先のサーバー自体には到達できているものの、ページまたはルートが見つからず 404 が返っている状態です。URL の記述、Pages / Redirect / Rewrite 設定、Custom Domain、デプロイ後のルーティングを確認してください。

「HTTP異常」は 4xx / 5xx などの HTTP エラー、または劣化判定を伴う異常をまとめて示す表示です。監視タイミングや取得できた最新コードによって、「HTTP404」と個別表示される場合と、「HTTP異常」と包括表示される場合があります。

まずは無料で、公開URLを追加してください。

5ホストまで無料、クレカ不要。公開後の運用に必要な「気づく・並べる・直す」の初動を、AIOps Servicesで揃えられます。